Vue 360 - Fiche Contact Personne
L'onglet Vue 360 d'une fiche Contact Personne vous permet d'avoir en un écran les informations principales sur votre client, le pourcentage de complétude sa fiche ainsi que des boutons d'actions rapides.

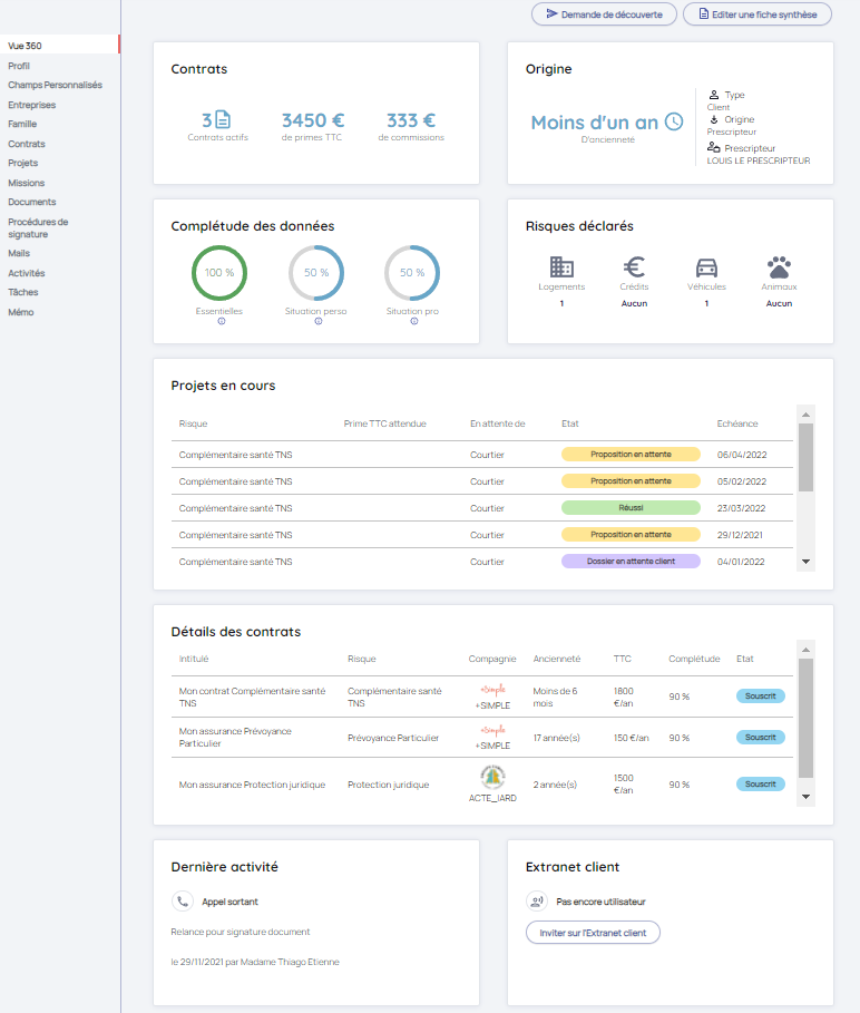
1/ Boutons d'actions rapides
En haut de la page Vue 360 se trouve des boutons d'actions rapides :
- Editer une fiche synthèse : vous permet d'éditer la fiche synthèse du contact et de la télécharger en format PDF ou simplement de la visualisation (pour plus d'informations, rendez-vous sur l'article Impression d'une fiche synthèse).
- Demande de découverte : dans l'hypothèse où le formulaire Découverte Client TNS/Particulier est activé dans les paramètres de Lya, alors le bouton Demande de découverte apparait dans l'onglet Vue 360 (pour plus d'informations, rendez-vous sur l'article correspondant ici). Ce bouton vous permet d'envoyer un lien de formulaire web de découverte client.

2/ Contrats
Cet encart permet d'avoir une vue rapide du nombre de contrats intermédiés du client ainsi que les primes et commissions correspondantes.
Au clic sur le nombre de contrats, vous êtes automatiquement redirigés vers la liste des contrats du client.

3/ Origine
Cet encart permet de savoir :
- type de contact
- l'origine du contact
- depuis quand vous l'avez acquis
4/ Complétude des données
Cet encart permet de connaitre le pourcentage de complétude des données de la fiche du contact. Plus les informations sont complétées plus le pourcentage de complétude augmente.
- Les données essentielles concernent les champs suivants : Civilité / Nom / Prénom / Email perso / Téléphone mobile / Adresse / Code postal / Ville.
- Les données de la situation personnelle concernent les champs suivants : Code postal de naissance / Ville de naissance / Date de naissance / Régime matrimonial / Situation matrimoniale / Fumeur régulier sur les deux dernières années / Régime fiscal / Pratique de sport à risques.
- Les données de la situation professionnelle concernent les champs suivants : Catégorie Métier INSEE / Métier INSEE / Caisse de retraite / Statut professionnel / Régime de sécurité sociale / Inscrit au régime actuel depuis / Salaire annuel / Dividendes / Exercice de travaux manuels / Catégorie socio-professionnelle.

5/ Risques déclarés
Cet encart affiche les risques déclarés dans l'onglet Profil de la fiche client à savoir :
- les logements
- les crédits
- les véhicules
- les animaux
6/ Projets en cours
Cet encart affiche les projets du client avec les informations sur la typologie, la prime attendue, l'action attendue, l'état et l'échéance.

7/ Détail des contrats
Cet encart affiche la liste des contrats intermédiés et en cours pour lequel le client est souscripteur ou bénéficiaire. Sont mentionnées les informations suivantes :
-
Intitulé
-
Risque
-
Compagnie
-
Ancienneté
-
Prime
-
Complétude
- Etat
8/ Dernière activité
Cet encart affiche la dernière activité réalisée pour le client concerné. Sont mentionnés le type d'activité, l'objet, la date ainsi que le collaborateur ayant effectué l'activité. 
9/Extranet client
Cet encart permet de visualiser si le client a déjà été invité sur l'extranet client et dans l'affirmative la date et l'heure de sa dernière connexion.
Il permet également via le bouton d'action, soit d'Inviter le client sur l'extrant assuré, soit de lui renvoyer son mot de passe.

10/ Pourcentage de complétude des données dans le header principal
Une indication sur la qualité de la donnée figure dans le header principal de la fiche du contact.
Vous pouvez ainsi visualiser le pourcentage de complétude des données qui correspond à la moyenne des pourcentages de données de l'encart de la vue 360 "Complétude des données".
